Process logs with Grafana Alloy
This tutorial assumes you are familiar with setting up and connecting components.
It covers using loki.source.api to receive logs over HTTP, processing and filtering them, and sending them to Loki.
Before you begin
To complete this tutorial:
- You must complete the Logs and relabeling basics tutorial.
Receive logs over HTTP and Process
The loki.source.api component can receive logs over HTTP.
It can be useful for receiving logs from other Alloys or collectors, or directly from applications that can send logs over HTTP, and then processing them centrally.
Recommended reading
- Optional:
loki.source.api
Set up the loki.source.api component
Your pipeline is going to look like this:

Start by setting up the loki.source.api component:
loki.source.api "listener" {
http {
listen_address = "127.0.0.1"
listen_port = 9999
}
labels = { source = "api" }
forward_to = [loki.process.process_logs.receiver]
}This is a simple configuration.
You are configuring the loki.source.api component to listen on 127.0.0.1:9999 and attach a source="api" label to the received log entries, which are then forwarded to the loki.process.process_logs component’s exported receiver.
Process and Write Logs
Recommended reading
Configure the loki.process and loki.write components
Now that you have set up the loki.source.api component, you can configure the loki.process and loki.write components.
// Let's send and process more logs!
loki.source.api "listener" {
http {
listen_address = "127.0.0.1"
listen_port = 9999
}
labels = { "source" = "api" }
forward_to = [loki.process.process_logs.receiver]
}
loki.process "process_logs" {
// Stage 1
stage.json {
expressions = {
log = "",
ts = "timestamp",
}
}
// Stage 2
stage.timestamp {
source = "ts"
format = "RFC3339"
}
// Stage 3
stage.json {
source = "log"
expressions = {
is_secret = "",
level = "",
log_line = "message",
}
}
// Stage 4
stage.drop {
source = "is_secret"
value = "true"
}
// Stage 5
stage.labels {
values = {
level = "",
}
}
// Stage 6
stage.output {
source = "log_line"
}
// This stage adds static values to the labels on the log line
stage.static_labels {
values = {
source = "demo-api",
}
}
forward_to = [loki.write.local_loki.receiver]
}
loki.write "local_loki" {
endpoint {
url = "http://localhost:3100/loki/api/v1/push"
}
}Many of the stage.* blocks in loki.process act on reading or writing a shared map of values extracted from the logs.
You can think of this extracted map as a hashmap or table that each stage has access to, and it’s referred to as the “extracted map” from here on.
In subsequent stages, you can use the extracted map to filter logs, add, or remove labels, or even modify the log line.
Note
stage.*blocks are executed in the order they appear in the component, top down.
You can use an example log line to illustrate this, then go stage by stage, showing the contents of the extracted map. Here is the example log line:
{
"log": {
"is_secret": "true",
"level": "info",
"message": "This is a secret message!",
},
"timestamp": "2023-11-16T06:01:50Z",
}Stage 1
stage.json {
expressions = {
log = "",
ts = "timestamp",
}
}This stage parses the log line as JSON, extracts two values from it, log and timestamp, and puts them into the extracted map with keys log and ts, respectively.
Note
Supplying an empty string is shorthand for using the same key as in the input log line, so
log = ""is the same aslog = "log". The keys of theexpressionsobject end up as the keys in the extracted map, and the values are used as keys to look up in the parsed log line.
If this were Python, it would be roughly equivalent to:
extracted_map = {}
log_line = {"log": {"is_secret": "true", "level": "info", "message": "This is a secret message!"}, "timestamp": "2023-11-16T06:01:50Z"}
extracted_map["log"] = log_line["log"]
extracted_map["ts"] = log_line["timestamp"]Extracted map before performing this stage:
{}Extracted map after performing this stage:
{
"log": {
"is_secret": "true",
"level": "info",
"message": "This is a secret message!",
},
"ts": "2023-11-16T06:01:50Z",
}Stage 2
stage.timestamp {
source = "ts"
format = "RFC3339"
}This stage acts on the ts value in the map you extracted in the previous stage.
The value of ts is parsed in the format of RFC3339 and added as the timestamp to be ingested by Loki.
This is useful if you want to use the timestamp present in the log itself, rather than the time the log is ingested.
This stage doesn’t modify the extracted map.
Stage 3
stage.json {
source = "log"
expressions = {
is_secret = "",
level = "",
log_line = "message",
}
}This stage acts on the log value in the extracted map, which is a value that you extracted in the previous stage.
This value is also a JSON object, so you can extract values from it as well.
This stage extracts three values from the log value, is_secret, level, and log_line, and puts them into the extracted map with keys is_secret, level, and log_line.
If this were Python, it would be roughly equivalent to:
extracted_map = {
"log": {
"is_secret": "true",
"level": "info",
"message": "This is a secret message!",
},
"ts": "2023-11-16T06:01:50Z",
}
source = extracted_map["log"]
extracted_map["is_secret"] = source["is_secret"]
extracted_map["level"] = source["level"]
extracted_map["log_line"] = source["message"]Extracted map before performing this stage:
{
"log": {
"is_secret": "true",
"level": "info",
"message": "This is a secret message!",
},
"ts": "2023-11-16T06:01:50Z",
}Extracted map after performing this stage:
{
"log": {
"is_secret": "true",
"level": "info",
"message": "This is a secret message!",
},
"ts": "2023-11-16T06:01:50Z",
"is_secret": "true",
"level": "info",
"log_line": "This is a secret message!",
}Stage 4
stage.drop {
source = "is_secret"
value = "true"
}This stage acts on the is_secret value in the extracted map, which is a value that you extracted in the previous stage.
This stage drops the log line if the value of is_secret is "true" and doesn’t modify the extracted map.
There are many other ways to filter logs, but this is a simple example.
Refer to the [loki.process][loki.process#stage.drop] stage.drop documentation for more information.
Stage 5
stage.labels {
values = {
level = "",
}
}This stage adds a label to the log using the same shorthand as before, so this is equivalent to using values = { level = "level" }.
This stage adds a label with key level and the value of level in the extracted map to the log ("info" from the example log line).
This stage doesn’t modify the extracted map.
Stage 6
stage.output {
source = "log_line"
}This stage uses the log_line value in the extracted map to set the actual log line that’s forwarded to Loki.
Rather than sending the entire JSON blob to Loki, you are only sending original_log_line["log"]["message"], along with some labels that you attached.
This stage doesn’t modify the extracted map.
Put it all together
Now that you have all of the pieces, you can run Alloy and send some logs to it.
Modify config.alloy with the configuration from the previous example and start Alloy with:
<BINARY_FILE_PATH> run config.alloyReplace the following:
<BINARY_FILE_PATH>: The path to the Alloy binary.
Try executing the following which inserts the current timestamp:
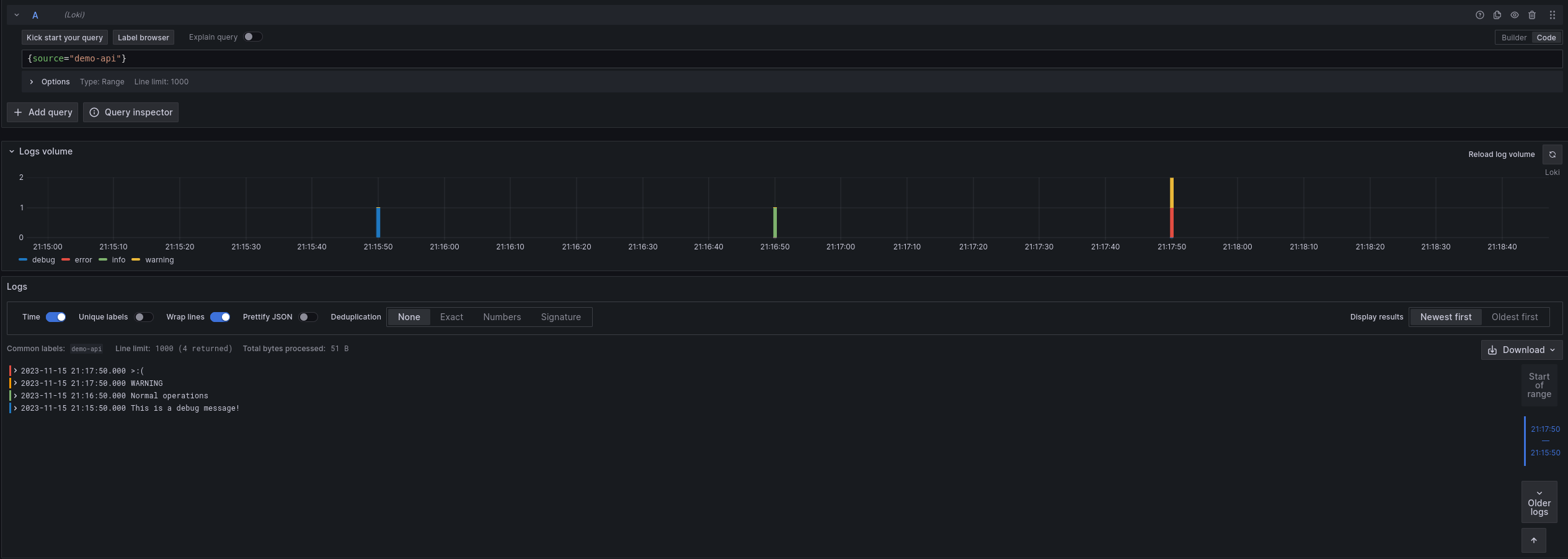
curl localhost:9999/loki/api/v1/raw -XPOST -H "Content-Type: application/json" -d '{"log": {"is_secret": "false", "level": "debug", "message": "This is a debug message!"}, "timestamp": "'"$(date -u +"%Y-%m-%dT%H:%M:%SZ")"'"}'Now that you have sent some logs, its time to see how they look in Grafana.
Navigate to http://localhost:3000/explore and switch the data source to Loki.
Try querying for {source="demo-api"} and see if you can find the logs you sent.
Try playing around with the values of "level", "message", "timestamp", and "is_secret" and see how the logs change.
You can also try adding more stages to the loki.process component to extract more values from the logs, or add more labels.

Exercise
Since you are already using Docker and Docker exports logs, you can send those logs to Loki.
Refer to the discovery.docker and loki.source.docker documentation for more information.
To ensure proper timestamps and other labels, make sure you use a loki.process component to process the logs before sending them to Loki.
Although you haven’t used it before, you can use a discovery.relabel component to attach the container name as a label to the logs.
You can refer to the discovery.relabel documentation for more information.
The discovery.relabel component is very similar to the prometheus.relabel component, but it relabels discovered targets rather than metrics.
// Discover docker containers to collect logs from
discovery.docker "docker_containers" {
// Note that if you are using Docker Desktop Engine this may need to be changed to
// something like "unix:///${HOME}/.docker/desktop/docker.sock"
host = "unix:///var/run/docker.sock"
}
// Extract container name from __meta_docker_container_name label and add as label
discovery.relabel "docker_containers" {
targets = discovery.docker.docker_containers.targets
rule {
source_labels = ["__meta_docker_container_name"]
target_label = "container"
}
}
// Scrape logs from docker containers and send to be processed
loki.source.docker "docker_logs" {
host = "unix:///var/run/docker.sock"
targets = discovery.relabel.docker_containers.output
forward_to = [loki.process.process_logs.receiver]
}
// Process logs and send to Loki
loki.process "process_logs" {
stage.docker { }
forward_to = [loki.write.local_loki.receiver]
}
loki.write "local_loki" {
endpoint {
url = "http://localhost:3100/loki/api/v1/push"
}
}